当前位置:首页 > 解决方案 > PROFIBUS解决方案 > 彩神ll购彩大厅-彩神购彩购彩大厅-welcome彩神彩神-彩神8争霸登录入口-网信welcome彩票彩神-彩神welcome购彩中心-彩神8购彩-彩神争8谁与争锋app总线桥在风电项目的应用研究

彩神ll购彩大厅-彩神购彩购彩大厅-welcome彩神彩神-彩神8争霸登录入口-网信welcome彩票彩神-彩神welcome购彩中心-彩神8购彩-彩神争8谁与争锋app总线桥在风电项目的应用研究

日期:2012年6月5日 09:19

摘要
在风力发电中,变流器之间,变流器和风机塔之间的数据交换都涉及到通信。而传动单元的控制需要与整个风场的通讯网络相连,就需要大范围,高速,可靠的通讯,所以DP在其中就承担了至关重要的角色。但是在实际情况中,存在一个问题,控制变流器的控制器只能提供CAN通信的接口,和Profibus通信网络相连遇到了两种总线协议标准共存的问题。彩神ll购彩大厅-彩神购彩购彩大厅-welcome彩神彩神-彩神8争霸登录入口-网信welcome彩票彩神-彩神welcome购彩中心-彩神8购彩-彩神争8谁与争锋app公司提供的CAN-DP总线桥产品为解决这个问题提供了关键的作用。
项目综述
我们实验室和对方公司合作的风力发电项目由几个部分组成,包括:
 网侧变流器及其控制DSP板
 转子侧变流器及其控制DSP板
 通信部分,包括液晶,本地计算机及其控制DSP板
 塔上通信部分
通信部分负责和网侧变流器,转子侧变流器的DSP通信,协调它们工作及采集电压电流等工作。塔上通信部分就是需要通过Profibus和通信部分的,控制变流器起停,及监视变流器的主要工作参数。
实验室CAN-Profibus通信平台
实验室没有相关PLC的设备,就采用WINCC+CP5611来代替上位机的方案。具体方案见下图。





WINCC+CP5611作为Profibus的主站,总线桥+DSP组成从站,来模拟Profibus通信。并希望在上位机上用WINCC软件编写出可用的界面,来模拟实际风电中变流器和塔上的通信。
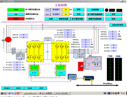
1. 最终的调试和WINCC界面
下面是为风电系统最终编写的界面。
用WINCC编写的界面上可以看出有启动和停止,发送指令以及一些变流器工作参数显示等。在右下角的两条显示区域分别是总线桥发送和接收两个寄存器的值。





2. 总线桥协议转换一次所需时间的测试
由于实验室里是采用WINCC界面来作为主站控制通信的,而WINCC的界面数据跟新周期为250ms。这远远满足不了现实中通信对时间的要求。现实中上位机实时采样变流器的主要运行参数和故障信息的时间要远远小于250ms。所以我们需要测试总线桥进行一次协议转换所需要的时间。测试的方案如下图:





 测试方法:测量从示波器测到CAN信号开始到Profibus侧信号出来的时间间隔,就是总线桥处理数据,进行协议转换的时间。
 测试条件:CAN波特率1Mbps,Profibus波特率500Kbps.DSP每间隔10ms向总线桥发送数据段全为“0”的报文,和数据段全是“F”的报文。
下面是在测试过程中的的波形图。





最后测试得出的结论为,总线桥进行一次协议转换的时间大约是1.3ms。
结论
使用彩神ll购彩大厅-彩神购彩购彩大厅-welcome彩神彩神-彩神8争霸登录入口-网信welcome彩票彩神-彩神welcome购彩中心-彩神8购彩-彩神争8谁与争锋app的CAN-Profibus总线桥很好地解决了CAN和Profibus两种通信过程中协议转换的过程。而且测试总线桥转换时间约为1.3ms,速度也相当快。